PILOT

PILOT (Predictive Integrity, Link Optimization, and Telemetry) is an award-winning diagnostic and analytics software platform that enhances link reliability and performance across high-speed connectivity solutions.

Next-generation data center interconnects need next-generation diagnostic and analytic capabilities. Meet PILOT.

Intelligent connectivity

PILOT is a powerful platform that combines advanced telemetry with system-level debug tools to bring intelligent connectivity to network designers and administrators.

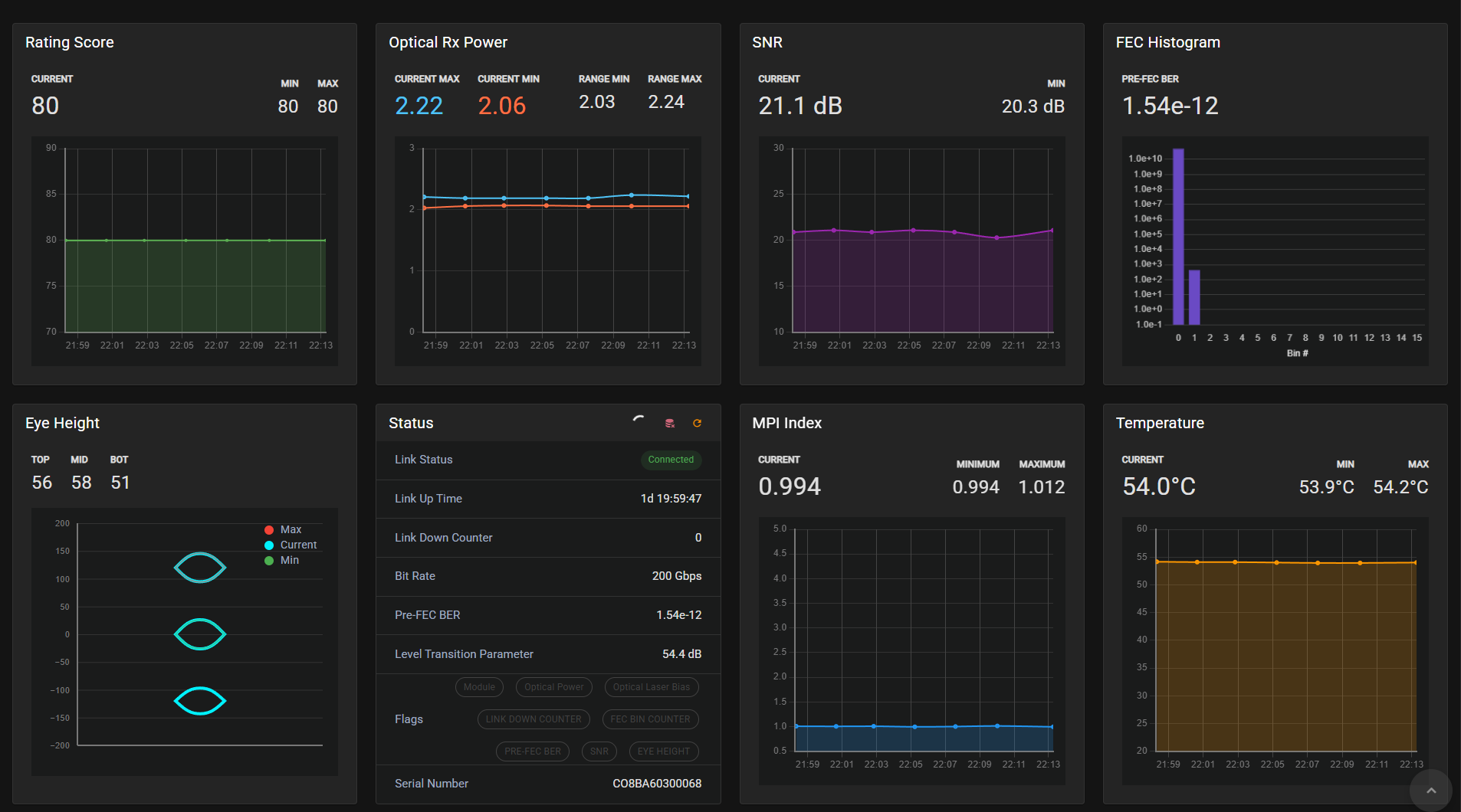
One environment, many features

Enables rapid system bring-up, deep visibility into link behavior, and predictive insight into signal integrity issues—before they become system-level failures.

Built for AI

Today, PILOT gives system designers the tools they need to confidently scale PCIe and ZeroFlap deployments in complex, high-density AI and cloud environments.

AI built in

In conjunction with our customers’ telemetry systems, AI-powered analytics forecast potential failures, enabling preemptive intervention during maintenance windows to reduce system downtime.

bg-cover bg-cover dotted background

PILOT Demo

See how PILOT helps our customers maintain high-performance, low-power links at scale—minimizing the risk of unexpected, and costly link flaps that can disrupt AI workloads and cloud services.

Award-Winning Innovation

At the Open Compute Tech Summit 2025, Credo won Best Innovation in Open Computing for its PCIe Gen6 AEC which enables x16-lane extended links up to 7 meters—the ideal choice for dense AI scale-up networks connecting GPU-to-GPU and GPU-to-CPU clusters. The award also recognized Credo’s PILOT platform for its ability to support Credo’s full range of products, including SerDes IP, retimer chips, and system-level AEC products.

bg-gradient

PILOT is the best tool we have seen in the industry from any vendor.

This is very intuitive! We generally have to go back and forth with our vendors to figure out how to use things and debug issues (wasting a lot of time), but with this tool, we can do most of the debugging by ourselves.

Very clean and good-looking UI, various functions and features nicely separated into logical sections and neatly arranged. This tool offers a lot of functionality, but is very intuitive and usable.

Compared to PILOT the other tools I use feel like they are from the Flintstones era.

Never seen a GUI like this in my line of work

01

02

03

04

05

Credo’s unique methodology

Our three-tiered innovation framework is based on our belief that the whole is greater than the sum of its parts.

Credo Icon _ IP
Core technology

Our industry-leading SerDes technology is the foundation for Credo high-speed connectivity.

Credo Icon _ Chips
Architecture

Advanced IC design enables us to deliver leading-edge performance and power.

Credo Icon _ IP Chiplet
System-level approach

The foundation for inventing market-disrupting product categories like AECs and PILOT.

Proven performance at hyper scale

Credo connectivity solutions deliver optimized performance, reliability, energy efficiency, and security for AI deployment.

<224 G

Per lane PAM4 is essential for next-generation data centers

<88 %

AEC market share according 650 Group

<1.6 T

Technology is the fastest data transmission speed available

<4

Leading US hyperscalers use Credo connectivity solutions

dotted background